Insights
The dashboard under Insights is your home base overview of all accounts onboarded under each team on DSPM
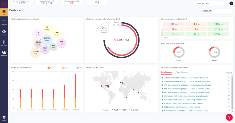
From your dashboard you can quickly jump to details about:
- Sensitive data found and who can access it
- Monetary value of your data
- Risks found and which to address first
- Risk trends
- Geolocation of your data
- Account and scan details
Details for each of the sections listed on the Dashboard are explained on the following pages.